
Audit Énergétique Industriel : La stratégie pour la Compétitivité et la Sobriété en Usine
8 décembre 2025
Export halal : HQC Europe, l’expert historique qui accompagne les entreprises depuis 1983
9 décembre 2025Stockage d’énergie : la clé pour rentabiliser l’autoconsommation des entreprises bretonnes
Alors que 680 000 installations photovoltaïques équipent désormais la France, la question du stockage devient centrale pour optimiser les investissements
La France a franchi un cap en 2024 avec près de 680 000 installations en autoconsommation, soit presque sept fois plus qu’en 2020. Mais ce boom cache une réalité économique : sans stockage, une partie significative de l’énergie produite est perdue ou réinjectée gratuitement sur le réseau. Face à des factures énergétiques qui ont bondi de 54% entre 2021 et 2022 pour les entreprises de plus de 20 salariés, la question du stockage intelligent devient stratégique.
Le stockage d’énergie, parent pauvre de l’autoconsommation française

Contrairement aux pays nordiques ou à l’Allemagne, la France a longtemps privilégié l’installation de panneaux solaires sans se préoccuper du stockage. Résultat : l’énergie produite en journée, quand les bureaux ou les usines tournent à plein régime, est consommée immédiatement. Mais dès que l’activité ralentit ou le soir venu, le surplus part gratuitement sur le réseau.
Les chiffres du secteur sont éloquents. Sur les 20 536 MW de capacité photovoltaïque raccordée fin septembre 2024, seuls 3 404 MW intègrent une logique d’autoconsommation avec gestion du surplus. Et parmi ces installations, rares sont celles équipées de systèmes de stockage par batteries.
Les batteries lithium-ion changent la donne
La technologie des batteries lithium-ion a considérablement évolué. Avec une durée de vie atteignant désormais 20 ans et une densité énergétique en constante amélioration, elles transforment l’équation économique de l’autoconsommation.
Le marché mondial du stockage d’énergie par batteries a été multiplié par quatre depuis 2020, atteignant 2 400 GWh en 2023. En France, des groupes comme TotalEnergies déploient 129 MWh de capacités sur leurs sites industriels de Dunkerque, Carling et Grandpuits. Ces installations permettent d’absorber l’énergie excédentaire et de la restituer lors des pics de consommation, souvent les plus coûteux sur la facture.
Un exemple concret : lisser les pics tarifaires

Pour une PME industrielle ou une salle de sport, les pics de consommation en début de soirée peuvent représenter jusqu’à 30% de la facture annuelle. Avec une batterie de stockage, l’énergie solaire produite en milieu de journée est stockée et restituée précisément lors de ces pics, permettant d’éviter de solliciter le réseau aux heures où le kilowattheure coûte le plus cher.
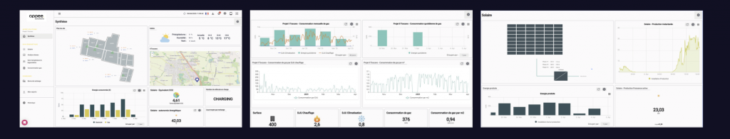
Appee Solutions mise sur l’hypervision intelligente
Créée début 2024 à Cesson-Sévigné, Appee Solutions aborde le sujet sous l’angle de l’écosystème énergétique complet. L’entreprise bretonne cible particulièrement les secteurs à forte consommation : salles de sport, plateaux de bureaux, PME industrielles, brasseries ou encore l’hôtellerie.
Sa proposition repose sur trois piliers : un diagnostic gratuit pour identifier les gisements d’économies, l’installation de solutions de stockage par batteries lithium-ion, et surtout une plateforme de pilotage baptisée Appee.Flow. Cette “hypervision” permet de gérer en temps réel la production, le stockage et la consommation depuis un smartphone.
Un modèle par abonnement
Plutôt que de facturer uniquement l’installation, Appee Solutions propose un modèle hybride : une plateforme logicielle, un expert énergie dédié et un abonnement pour le suivi continu. L’approche vise à transformer une dépense d’investissement initiale en un service mensuel incluant le pilotage et l’optimisation permanente des installations.
L’entreprise affiche un objectif de réduction des factures jusqu’à 50%, un chiffre qui reste à documenter sur le terrain au fur et à mesure de la multiplication des installations.
Un marché en pleine structuration
Au-delà des acteurs émergents comme Appee Solutions, tout un écosystème se structure autour du stockage d’énergie. Des start-ups comme Storio Energy (qui a levé 5 millions d’euros en octobre 2024) se spécialisent dans le stockage pour les professionnels. VoltR, basée à Angers, mise quant à elle sur le reconditionnement de batteries pour leur offrir une seconde vie.
Le décret tertiaire, qui impose la solarisation des bâtiments de plus de 1000 m², devrait encore accélérer le marché. Reste que 94% des batteries installées en Europe proviennent d’Asie, principalement de Chine, posant la question de la souveraineté énergétique française dans cette filière.
Les défis à relever

Si le stockage d’énergie promet des économies substantielles, plusieurs obstacles demeurent. Le coût initial d’installation reste élevé, même si les prix des batteries lithium-ion ont été divisés par deux entre début 2023 et fin 2024. La complexité technique rebute encore certains décideurs, qui préfèrent s’en tenir à une simple installation photovoltaïque sans stockage.
Enfin, la rentabilité réelle des installations dépend fortement du profil de consommation de chaque entreprise. Une usine qui tourne 24h/24 n’a pas les mêmes besoins qu’un bureau fermé le week-end ou qu’un hôtel avec des pics de consommation en soirée.
Le marché de l’autoconsommation avec stockage n’en est qu’à ses débuts en France. Mais avec près de 1,4 GW de nouvelles capacités photovoltaïques installées en 2024 et des factures d’électricité qui restent sous pression, la question du stockage intelligent devrait s’imposer comme le prochain levier de rentabilité pour les entreprises.
Appee Solutions
DIGITAL SQUARE
📧 hello@appee.solutions
📞 02 99 63 50 73




